Jak zacząć monitoring marki z SentiOne Listen
W obecnych czasach trudno sobie wyobrazić by jakakolwiek marka mogła funkcjonować bez solidnej obecności w sieci. Po każdej firmie, niezależnie od jej branży, oczekuje się prowadzenia przynajmniej kilku profili społecznościowych na wielu różnych platformach. Co więcej, samo ich prowadzenie nie wystarczy — należy również śledzić, co o danej firmie mówią ludzie w Internecie. Wszędzie i gdziekolwiek. Na szczęście, obecnie nie jest to aż tak karkołomne wyzwanie, jak mogłoby się wydawać. Monitoring marki jest dziś niezmiernie ważny i równie łatwy do opanowania.
W tym artykule przyjrzymy się podstawowym zasadom skutecznego monitorowania marki, wykorzystując nasze własne rozwiązanie do nasłuchu społecznego — SentiOne Listen. Odpowiemy na kilka często zadawanych pytań, obalimy kilka powszechnych mitów i zademonstrujemy monitoring marki na przykładzie konkretnej firmy, aby przybliżyć Wam praktykę. Gotowi? Zaczynamy!
Czym jest monitoring marki?
Mówiąc najprościej, monitoring marki to proces rejestrowania i analizy każdej wypowiedzi na temat danej firmy w sieci. Obejmuje on wszystko: od profesjonalnych artykułów informacyjnych, po komentarze na YouTube, tweety i posty na forach.
Szerszy termin, określający wynajdywanie oraz analizę wszelkich wypowiedzi w sieci na jakiś temat, to social listening. Monitoring marki to po prostu podzbiór social listeningu, skupiający się na danych związanych z określoną marką.
Oznacza to, że do monitoringu marki wykorzystasz te same usługi i platformy, których używasz do prowadzenia typowego social listeningu. Nasze SentiOne Listen należy do tej rodziny i tak się składa, że śledzenie marek to jedno z jego najpopularniejszych zastosowań.
Dlaczego monitoring marki jest tak ważny?
Dobre pytanie! Prawidłowo prowadzony monitoring marki pełni wiele funkcji, z których wszystkie są niezwykle istotne.
Może Ci pomóc m.in.:
- określić ogólne nastawienie odbiorców wobec Twojej marki,
- wykryć i zapobiec wykluwającym się kryzysom PRowym,
- lepiej zrozumieć swoją pozycję na tle konkurencji,
- odkrywać i śledzić trendy w swojej branży.
Przyznasz, że to całkiem sporo.
Jak zacząć monitoring marki przy użyciu SentiOne Listen?
Przejście przez poniższe przykłady, będzie wymagało od Ciebie, Drogi Czytelniku, odrobiny wyobraźni oraz wejścia w rolę. Powiedzmy, że jesteś brand managerem w firmie Apple Inc., gdzie tworzycie komputery, iPhony i wszelkiego rodzaju cudowne urządzenia. Oto stawiasz swoje pierwsze kroki w świecie monitoringu marki z pomocą SentiOne Listen, które uznałeś (słusznie!) za najlepsze narzędzie dostępne na rynku.
By zacząć, musisz stworzyć nowy projekt. Projekty to kolekcje wzmianek spełniających konkretne kryteria, takie jak na przykład zawartość pożądanego słowa kluczowego. My będziemy śledzić każdy wpis, który zawiera słowo „Apple”.

To dobry początek, ale prawdopodobnie zauważyłeś już pewien problem. Niestety, słowo „Apple” nie odnosi się wyłącznie do znanej na całym świecie firmy technologicznej, ale także do pewnego pysznego owocu. Potrzebujemy więc kilku dodatkowych reguł, aby wyeliminować dyskusje o dobrych nawykach żywieniowych, jednocześnie zachowując te dla nas istotne. Może to wyglądać na przykład tak:

Przyznaję, wygląda to nieco skomplikowanie. Nie martw się jednak — to najtrudniejsza część całego procesu, a dalej będzie tylko łatwiej. Na szczęście tylko niektóre firmy muszą mierzyć się z podobnymi wyzwaniami. Celowo wybraliśmy ten przykład, aby zademonstrować problem, na jaki mogą natknąć się nowicjusze w świecie monitoringu marek.
Jak śledzić wzmianki o Twojej marce?
Skoro już stworzyliśmy projekt, pora przyjrzeć się rezultatom naszego monitoringu. Widok Wzmianki pozwoli Ci zobaczyć każdą przechwyconą wypowiedź.

Możesz teraz spróbować kilku ciekawych sztuczek. Jak widać, przed nami mnóstwo wzmianek do przejrzenia — to nie lada wyzwanie, nawet dla najbardziej zagorzałych brand managerów. Spróbujmy zatem zawęzić wyniki. Filtrowanie pozwala nam m.in. wybrać tylko takie wypowiedzi, które pochodzą z konkretnego źródła, np. z Instagrama.

To jednak nie wszystko — w końcu SentiOne Listen dysponuje potęgą sztucznej inteligencji. Nasz autorski silnik NLU ma w zanadrzu kilka bardzo praktycznych trików. Jednym z nich jest rozpoznawanie języka. Chcesz wiedzieć, co o Twojej marce sądzą ludzie w Polsce? Wystarczy, że wybierzesz opcję wyświetlania wzmianek napisanych po polsku.

Prawdziwym hitem — i naszym największym osiągnięciem — jest rozpoznawanie uczuć. SentiOne Listen wykorzystuje swój niewiarygodnie wyrafinowany algorytm do wykrywania emocji w tekście pisanym. Dzięki temu potrafi z dużą trafnością określić, czy dana wypowiedź ma pozytywny czy negatywny wydźwięk.
Sposób na wykorzystanie takiej technologii nasuwa się sam. Chcesz wiedzieć, co Twoi najgorsi krytycy mają do powiedzenia o Twoich produktach? Wybierz najbardziej negatywne komentarze i zmierz się ze wszystkim, co leży im na sercu.

Rzecz jasna, wszystkie te filtry można ze sobą mieszać i dopasowywać. Możesz wybrać, dajmy na to, pozytywne opinie o Twojej marce padające z ust polskich użytkowników, ale wyłącznie na Facebooku i Twitterze — bez uwzględnienia wypowiedzi na YouTube, blogach czy forach.

Creating a brand monitoring dashboard
Tworzenie pulpitu do monitoringu marki
Myślisz sobie pewnie: „dobra, ale nie będę przecież przeglądać tysięcy wzmianek, jedna po drugiej. Musi być jakiś lepszy sposób!”. Nie martw się, drogi czytelniku. Jest. W tej części poradnika zbudujemy własny pulpit do monitorowania marki, który przeanalizuje za nas wszystkie nasze wyniki.
Pulpit analityczny składa się z kilku widżetów — małych elementów prezentujących wybrane informacje. Przykładowy pulpit, zawierający najpopularniejsze widżety, może zostać utworzony automatycznie wraz z nowym projektem.
O ile nie odznaczyłeś tej opcji na etapie tworzenia projektu, możesz przejść do widoku analizy poprzez zakładkę „Analiza” lub przez listę projektów, klikając przycisk z napisem „analiza” na wybranym projekcie.
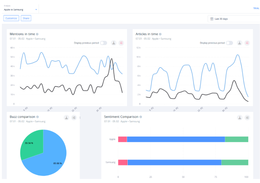
Domyślny widok Analizy będzie wyglądał następująco:

Sporo tego. Nie będziemy teraz tłumaczyć, co robi każdy poszczególny widget (to w końcu zadanie dla instrukcji obsługi), ale omówimy pokrótce kilka — takich, z którymi na pewno powinieneś się zapoznać:
- Wzmianki w czasie — ten wykres wyświetla ilość wzmianek wyrażonych na osi czasu. Szybko zauważysz, że nazwy naszych widgetów są dosyć dosłowne i skupione na ich funkcji. Warto zauważyć, że wykres ma kilka wariantów: wzmianki w czasie według ładunku emocjonalnego, według zasięgu, języka itd. Pozwala to prześledzić rozwój różnych tendencji w ujęciu czasowym.
- Podsumowanie wyników — jeśli zależy Ci na konkretnych liczbach, to ten widget powinien się sprawdzić. Wyświetla on pełen bilans wzmianek o Twojej marce we wskazanym okresie. Pokazuje również, ile wzmianek pochodzi z jakiego źródła, jaki jest ich rozkład pod względem uczuć i jak zmieniała się ta liczba od początku, do końca mierzonego okresu.
- Rozkład nastrojów — ten wykres kołowy pokazuje, jaki procent Twoich wzmianek jest pozytywny, negatywny czy neutralny. Zazwyczaj ukaże Ci się nieproporcjonalnie duży odsetek wyników „neutralnych”. To naturalna konsekwencja sposobu, w jaki nasz algorytm klasyfikuje wyniki. Przypisuje je do konkretnej kategorii jedynie wtedy, gdy jest naprawdę przekonany o ich wydźwięku.
- Rozkład źródeł — ten widget dzieli wzmianki według tego, skąd pochodzą. Pozwala Ci to zmierzyć wpływ, jaki wywierasz na poszczególnych platformach społecznościowych.
Widok analizy może operować na jednolitej osi czasu — na przykład, ostatnich 30 dni — ale nie musi. Każdy widżet można duplikować i dostosowywać tak, aby móc porównywać ze sobą dowolne zestawy danych. Przykładowo, możesz skonfigurować dwie kopie widżetu rozkładu nastrojów: jedną do wyświetlania danych z ostatniego miesiąca, drugą do wyświetlania danych z analogicznego okresu w zeszłym roku, w celu ich porównania.
Opanowanie poszczególnych technik pomiaru dostępnych w widoku Analizy jest kluczem do całościowej strategii monitorowania marki. Zalecamy poświęcenie sporej ilości czasu na zapoznanie się z wszelkimi opcjami, jakie oferuje narzędzie — nie będziesz tego żałować!
Kolejny krok — monitoring marek Twojej konkurencji
Skoro masz już solidne pojęcie o analizowaniu własnej marki za pomocą SentiOne Listen, skupmy się na Twojej konkurencji.
To tak: nic, o czym pisaliśmy do tej pory, nie jest zarezerwowane jedynie dla monitorowania własnej firmy. Nic — no, może poza ewentualną klęską żywiołową — nie powstrzyma Cię przed stworzeniem identycznego projektu dla Twojego rywala lub konkurencyjnego produktu.
Możesz się jednak zastanawiać: jak porównać ze sobą wyniki? Czy musisz nieustannie przełączać się między poszczególnymi projektami i widokami Analizy? Odpowiedź brzmi, rzecz jasna: nie, nie musisz.
Z pomocą przychodzi bowiem analiza porównawcza.
Mogłeś zauważyć ten typ analizy podczas tworzenia pulpitu, w poprzednim kroku. Mówiąc najprościej, pozwala ona na porównanie wyników dwóch (lub więcej) różnych projektów za pomocą dedykowanych temu widżetów.

W taki sposób możesz obserwować całą swoją branżę — a jeśli jakiś element niespodziewanie podskoczy w notowaniach, możesz bez problemu przełączyć się na indywidualną Analizę i dokładniej zbadać sprawę.
Pomimo swojej nazwy, monitoring marki nie jest ograniczony do pojedynczej firmy. Rynek wymaga, by regularnie porównywać się z konkurencją — a SentiOne Listen zapewnia doskonałe narzędzia do tego zadania.
Raportowanie automatyczne — najlepsze narzędzie do zarządzania kryzysem wizerunkowym
Być może nasunęło Ci się pewne pytanie: co jeśli będziesz chciał omówić wyniki monitoringu z kolegą, który zupełnie nie zna tajników SentiOne Listen? Tu z pomocą przychodzi funkcja raportowania.
SentiOne Listen oferuje kilka szablonów raportów, dostosowanych do różnych celów. Możesz generować je jednorazowo — na przykład na potrzeby kampanii marketingowej — lub regularnie. Pozwoli Ci to uniknąć konieczności każdorazowego przekopywania się przez kolejne pulpity analityczne.
Cztery rodzaje raportów dostępne w SentiOne Listen to:
- Brand Awareness 2.0 — to zdecydowanie najpopularniejsza spośród naszych opcji raportowania. Raport Brand Awareness zawiera wszystkie ważne metryki w jednym, strawnym raporcie — idealnym dla szerokiego spojrzenia na działania Twojej marki.
- Porównawczy — jak sama nazwa wskazuje, raport ten jest przeznaczony to porównywania ze sobą kilku różnych projektów. Możliwość wyznaczania benchmarków pozwala określić np., który z Twoich konkurentów miał najlepszy zasięg, oceny czy zaangażowanie w minionym tygodniu
- Rezultaty — ten raport bierze pod uwagę treść każdej wypowiedzi na temat Twojej marki zarejestrowanej przez SentiOne Listen. Jeśli chcesz dowiedzieć się, co klienci kochają (i czego nienawidzą) w Twojej marce, ten raport jest dla Ciebie.
- Analiza AI — to nasza najnowsza opcja raportowania. Raport analizy AI wykorzystuje osiem algorytmów uczenia maszynowego do analizy emocji występujących we wzmiankach o Twojej marce, a także do rozpoznawania poszczególnych kategorii znaczeniowych, takich jak np. 'potencjalne leady’ czy 'rozżaleni klienci’.

Kolejna kluczowa funkcja dla monitoringu marki to Alerty Automatyczne. To podstawa zapobiegania kryzysom i nie sposób wyrazić tego, jak istotne jest, abyś dobrze rozumiał, jak działają.
Alerty Automatyczne mogą być ustawione dla dowolnego projektu związanego z Twoją marką. Gdy tylko pojawi się jakaś anomalia — np. nagły skok w ilości wzmianek, Alert zostanie natychmiastowo wysłany na Twoją skrzynkę mailową. Brzmi banalnie, ale uwierz nam na słowo: ta funkcja uratowała już skórę wielu markom.
Poświęciliśmy już wiele uwagi wykorzystywaniu SentiOne Listen do zapobiegania kryzysom wizerunkowym — i nie bez powodu. Znaczenie dobrych praktyk social listeningowych w takich sytuacjach jest nie do podważenia.
Czujne śledzenie wizerunku zarówno Twojej, jak i konkurencyjnych marek w mediach społecznościowych pozwoli Ci uniknąć problemów z wizerunkiem, zanim dojdzie do ich eskalacji.
Dalsze kroki
Skoro znasz już podstawy używania social listeningu do monitoringu marki, nie pozostaje nic innego, jak wykorzystać tę wiedzę w praktyce. Nie zapominaj jednak, że to bynajmniej nie jedyny powód, dla którego warto korzystać z SentiOne Listen.
Czy wiesz, że możesz użyć naszego systemu do śledzenia trendów? A co powiesz na generowanie leadów z pomocą SentiOne Listen? Możesz wykorzystać social listening nawet do lepszego pozycjonowania swojej marki w wyszukiwarce.
Nie chcemy popadać w przesadę i twierdzić, że SentiOne Listen „może zrobić prawie wszystko”. Wierzymy jednak, że narzędzia do nasłuchu społecznego są nieodzowne we współczesnych działaniach marketingowych i PR — i dokładamy wszelkich starań, aby dostarczyć Wam najlepsze możliwe rozwiązania softwarowe.
Jeśli nie jesteś jeszcze klientem SentiOne Listen, ale chciałbyś je wypróbować — skontaktuj się z nami, aby zamówić okres próbny. Nasi specjaliści czekają, aby pokazać Ci, jak głęboko sięga social listeningowa nora.