SOCIAL
LISTENING
101
Wstęp
Czym jest social listening (słuchanie social mediów)? Jakie korzyści ze sobą niesie? Dlaczego marki korzystają z social listeningu? Jak zacząć? Możemy podzielić się z Wami swoim doświadczeniem jako firma udostępniająca jedno z najdokładniejszych i najbardziej rozbudowanych narzędzi do monitoringu i wykorzystania mediów społecznościowych. Przeczytajcie nasz poradnik dla początkujących, a poznacie odpowiedzi na te i inne pytania. Znajdziecie w nim przykłady zaczerpnięte z życia i krótki tutorial.
Spis treści
-
Czym jest social listening (słuchanie social mediów)?
- Słowniczek social listeningu
-
Korzyści z social listeningu
- Zbieranie informacji
- Analiza danych
- Angażowanie klientów
- Rozwój marki
-
Najważniejsze cele w social listeningu
- Segmentacja rynku
- Świadomość marki
- Analiza konkurencji
- Zdobywanie leadów
- Zarządzanie kryzysowe
- Relacje z klientami
- Autorytet marki
- Ulepszanie produktu
- Najlepsze praktyki social listeningu
- W jaki sposób marki wykorzystują social listening?
-
Jak zacząć wykorzystywać social listening?
- Scenariusz „Brand” („Marka”)
- Scenariusz „Social Profiles” („Profile społecznościowe”)
- Scenariusz „Other” („Inne”)
- Filtrowanie wzmianek i analiza danych
Rozdział 1 Czym jest social listening (słuchanie social mediów)?
W idealnym świecie biznesu założenie firmy wyglądałoby z grubsza w ten sposób: spacerując po parku, ni stąd, ni zowąd wpadam na genialny pomysł wprowadzenia na rynek idealnego produktu. A potem po prostu to robię. Ponieważ mój produkt jest idealny, wszyscy od dawna niecierpliwie na niego czekali, a gdy jest już dostępny, gromadnie się na niego rzucają. Mnie pozostaje usiąść przy kominku, pykać fajkę i do końca życia patrzeć, jak na moim koncie przybywa pieniędzy. Brzmi dobrze, prawda? Jeśli zdążyliście się rozmarzyć, to muszę sprowadzić Was na ziemię. Nawet jeśli zamkniecie oczy i całym sercem będziecie usilnie starać się to sobie zwizualizować, to i tak się nie uda.
Chcąc osiągnąć sukces, musimy zadbać o więcej niż tylko świetny pomysł. Upraszczając: potrzeba ciężkiej pracy, uporu i pokory. To oczywiście nie wszystko. Na razie skupmy się jednak na ostatnim punkcie. Dlaczego pokora jest tak ważna przy budowie cieszącej się powodzeniem marki? Koniec końców to Wasi klienci płacą za produkt. Lub go nie kupują. Oznacza to, że to, co im oferujecie, powinno w najlepszy możliwy sposób spełniać ich potrzeby. Często tworzy się profil klienta, dzięki któremu łatwiej jest sobie te potrzeby wyobrazić. Jednak w świecie, którego połowa mieszkańców używa social mediów (mediów społecznościowych) i dzieli się w nich swoimi opiniami i marzeniami, wystarczy wsłuchać się w głos klientów.
„Jeśli ich wysłuchasz, wkrótce poprawisz drobne niedociągnięcia, co pozwoli zmienić firmę przeciętną w wyjątkową”.
[Richard Branson]
Ogólnie rzecz biorąc, social listening polega więc na dowiadywaniu się, co do powiedzenia w mediach społecznościowych mają Wasi obecni i potencjalni klienci. To także przekucie tej wiedzy w strategie marketingowe, które pomogą Wam dotrzeć z produktem lub usługą do osób najbardziej nimi zainteresowanych. Dzięki temu zoptymalizujecie koszt dotarcia do nowych klientów i utrzymania obecnych.
Zapisz się po więcej ze świata social mediów
Słowniczek social listeningu
Jeśli ten temat jest dla Was nowy, proponujemy zapoznać się z terminologią social listeningu. W Internecie znaleźć można różne definicje określeń i zwrotów wymienionych poniżej. Nie rościmy sobie prawa do ustalania jedynej właściwej. Przedstawiamy tylko własne wnioski zebrane wraz ze zdobytym w branży doświadczeniem. Z całą pewnością musicie zaznajomić się z następującymi pojęciami:
- Autorytet marki
- – zaufanie pokładane w fachowości firmy. Dzieląc się swoją wiedzą z odbiorcami, budujecie autorytet. Im bardziej wartościowe i wiarygodne treści tworzycie, tym godniejsza zaufania wydaje się marka.
- Świadomość marki
- – jej ogólna znajomość. Oznacza ona, że Wasza marka jest szeroko rozpoznawalna w swojej branży. Co ciekawe, może być kojarzona zarówno pozytywnie, jak i negatywnie.
- Monitorowanie marki
- – wynajdywanie i analizowanie social mentions – a więc wzmianek o marce w mediach społecznościowych.
- Kanały komunikacji
- – w kontekście Internetu termin oznacza oficjalną stronę, blog czy profile marki w mediach społecznościowych, z których firma korzysta, by dotrzeć do obecnych i potencjalnych klientów.
- Angażowanie
- – zachęcanie odbiorców do komunikacji z marką w mediach społecznościowych oraz ogólny efekt tychże.
- Zasięg
- – miernik czynności wykonywanych on-line. Każda treść publikowana w Internecie (posty, komentarze, wzmianki) wyświetla się pewnej grupie internautów, którzy mogą ją „polubić” bądź udostępnić; wraz ze wzrostem zasięgu rośnie świadomość marki, a tym samym i szanse na sprzedaż. By do tego doprowadzić, zadbajcie o atrakcyjność i jasność przekazu w wypowiedziach publikowanych on-line w imieniu marki, które powinny być dostosowane do grupy odbiorców.
- Sentyment (ładunek emocjonalny)
- – wydźwięk publikowanych treści określony na podstawie algorytmów wykorzystujących przetwarzanie języka naturalnego. Do analizy postrzegania marki on-line (czy jakiegokolwiek innego tematu) wykorzystywane są automatycznie generowane zestawienia danych, które pozwalają na natychmiastowe zorientowanie się w nastrojach.
- Analityka mediów społecznościowych (Social Media Analytics)
- – proces gromadzenia, przetwarzania, oceny i interpretacji danych z mediów społecznościowych (takich jak liczba obserwujących, polubień, udostępnień, najlepsza pora publikacji materiałów i inne szczegółowe informacje zebrane z danej sieci społecznościowej).
- Social Media Mining
- – zautomatyzowany proces odnajdywania powtarzających się wzorów w danych z mediów społecznościowych, charakterystycznych dla innowacyjnych metodologii informatycznych, zwykle za pomocą big data i analizy tekstu.
- Social listening (także: Social Media Monitoring*)
- – proces śledzenia internetowych konwersacji w celu zdobycia informacji o tym, jak użytkownicy wypowiadają się o danej marce, branży, osobie itp., i wykorzystywania tej wiedzy do rozwoju biznesu.
*Niekiedy przez „social listening” rozumie się termin szerszy niż „social media monitoring”, ale w SentiOne oba traktujemy jak synonimy. Preferujemy ten pierwszy, ponieważ brzmi mniej sucho. - Social mention (wzmianka w mediach społecznościowych)
- – wypowiedź on-line, która zawiera wyszukiwane słowa lub frazy kluczowe (np. nazwa marki, nazwisko znanej osoby, konkretna terminologia czy charakterystyczne dla branży zjawisko).
- Social Media
- – platformy łączące internautów w społeczności, które opierają się na generowanych przez nich treściach, takich jak wypowiedzi, komentarze, udostępniane zdjęcia i filmy itd. Z perspektywy social listeningu są to generatory informacji o klientach. Według statystyk opartych na liczbie aktywnych użytkowników z całego świata najpopularniejszymi internetowymi sieciami społecznymi są Facebook, YouTube, Instagram, QZoe, VKontakte, Twitter, Snapchat, Pinterest, LinkedIn.
W dobie coraz to nowszych platform, miliardów użytkowników i jeszcze większej liczby prowadzonych przez nich rozmów jest wiele tematów, z którymi należy być na bieżąco, by nadążyć za trendami i potrzebami rynku. Do tego celu stworzono specjalne narzędzia, które automatyzują i usprawniają proces monitorowania ważnych dla branży zagadnień. Narzędzia do social listeningu, jak SentiOne, wykorzystują algorytmy przetwarzania języka naturalnego, robotów internetowych i równoległego przetwarzania danych. Dobre wieści: nie musicie nawet wiedzieć, co to znaczy. Macie do swojej dyspozycji przyjazny interfejs, wpisujecie słowa kluczowe, a Waszym oczom ukazują się ich wystąpienia opatrzone szczegółowymi danymi analitycznymi. Później wytłumaczymy, jak dokładnie to działa. Najpierw wyjaśnijmy, dlaczego social listening jest ważnym elementem prowadzenia biznesu.
Rozdział 2 Korzyści z social listeningu
Możliwości, które stwarza Internet, są niezliczone i warto, by marki kierujące swoje produkty do konkretnych grup docelowych (Pokolenia X, Millenialsów czy Pokolenia Z) się nad nimi pochyliły. Oczywiście dobry opiekun marki zna różnice w sposobie komunikacji tych grup, jednak co do zasady większość osób w wieku do 50 lat korzysta z sieci codziennie. Treści generowane przez nie on-line, szczególnie odkąd popularnością cieszą się social media, stały się bezbrzeżnym źródłem informacji. Dzięki umiejętnemu organizowaniu tej wiedzy social listening jest przydatny na czterech różnych poziomach.
Zbieranie informacji
Narzędzie do social listeningu pozwala dokładniej wsłuchać się w głos sieci.. Jak wspomnieliśmy, ważnym narzędziem do rozwoju firmy jest słuchanie: monitorując dyskusje prowadzone on-line, otrzymacie dostęp do niefiltrowanych informacji o swoich (lub konkurencji) produktach czy usługach. Jednak w dobie przeciążenia informacją praktycznie niemożliwym jest samodzielnie sprawdzać, co cyfrowe społeczności mogą wnieść do Waszej działalności biznesowej. Gdy ktoś wspomni o Was na platformie społecznościowej, otrzymacie odpowiednie powiadomienie. Jasne. Wielu niezadowolonych klientów zwróci się bezpośrednio do Was. To także prawda. Ale nie wszyscy. Z doświadczenia możemy powiedzieć, że ponad połowa wzmianek o danej marce pada poza jej oficjalnymi kanałami komunikacji lub bez tagów. Jeśli na Twitterze internauta nie poprzedzi nazwy marki znakiem „@”, bez odpowiedniego narzędzia nigdy nie dowiecie się, że o Was wspomniano. Przez „odpowiednie” mamy na myśli takie, które z łatwością przekopie się przez miliardy wzmianek, odnajdzie interesujące Was kanały, a to wszystko to zrobi w niedługim czasie. Co więcej, monitorować warto nie tylko samą nazwę marki. Jeszcze więcej dowiecie się, śledząc tematy dotyczące branży oraz konkurencję. Z tego powodu dobrze jest nie polegać na powiadomieniach z platform społecznościowych, ale na wszechstronnym narzędziu. Załóżmy więc, że prowadzicie monitoring sieci w skali globalnej i w czasie rzeczywistym otrzymujecie jego rezultaty. Jak w tym morzu danych odnaleźć to, czego szukacie?
Analiza danych
Musicie zrozumieć, co oznaczają zgromadzone liczby. Dotarcie do tysięcy wypowiedzi, komentarzy i wzmianek w Internecie będzie bezcelowe, jeśli nie będą one dawały konkretnych informacji. Na całe szczęście żyjemy w czasach, gdy liczą się nie tylko wskaźniki próżne; nie jest ważne tylko, ile osób obserwuje Wasz profil, zostawia na nim polubienia czy udostępnia z niego materiały, ale też kim są konkretni ludzie wykonujący te czynności. To przede wszystkim nabywcy. Im więcej o nich wiecie, tym lepiej dostosujecie do ich potrzeb produkt czy usługę. Zagłębienie się w temat zarządzania big data pozwoli odkryć, w jaki sposób wykorzystać informacje do podejmowania decyzji biznesowych. Może wydawać się, że dla początkującego to wiele, ale pamiętajmy, że mamy na podorędziu komputery. Dzielą i mnożą, wykonują obliczenia i analizują dane za Was. Wystarczy, że zadacie odpowiednie pytanie (czyli wybierzecie odpowiednie słowa kluczowe), a dostaniecie materiały w postaci analizy sentymentów we wzmiankach, geolokalizacji, prawdopodobnej płci autorów wypowiedzi, najpopularniejszych kanałów i wielu innych opcji umożliwiających interpretację socjologiczną. Możecie wykorzystać analizę do przedstawienia ogólnych wniosków, które zawrzecie w raportach, i strategii całościowej. Możecie zagłębić się w szczegółowe informacje o klientach, co pozwoli rozwinąć relacje marka–klient.
Angażowanie klientów
Gdy zbierzecie i przefiltrujecie interesujące Was wzmianki, odkryjecie, kim jest docelowy odbiorca. Będziecie mogli zwrócić się do niego bezpośrednio.. Reagujcie na potrzeby obecnych i potencjalnych klientów. Pokażcie, że faktycznie Wam na nich zależy. Angażujcie się w konwersacje on-line, jeśli zajdzie potrzeba, by w zarodku zdusić możliwy kryzys w mediach społecznościowych. To także sposób na znajdywanie nowych leadów i opcji sprzedaży. Przeprowadzono wiele badań, które dowodzą, że im bliższa ludziom wydaje się dana marka, tym chętniej będą kupować jej produkty. Większą część decyzji zakupowych podejmujemy na gruncie emocji, nieważne, jak byśmy nie starali się tego racjonalizować. Z tej przyczyny jako firma warto zainteresować się marketingiem empatycznym. Starajcie się zdobywać klientów, którzy skorzystają z Waszego produktu czy usługi nie pod wpływem chwili, ale za sprawą uczuć powstałych dzięki długotrwałej relacji. Opierajcie obecność marki w mediach społecznościowych na spójnej strategii, bądźcie profesjonalni i odpowiadajcie o czasie (to żadna tajemnica, że spodziewany czas odpowiedzi nie jest długi – ponad połowa respondentów odpowiedziała, że oczekuje reakcji marki w ciągu zaledwie godziny).
Rozwój marki
Przy obecnym tempie życia niemal brakuje czasu na dostosowanie się. Jednak przy wykorzystaniu technologii do czasochłonnych zadań zyskacie kilka chwil na przemyślenie i wprowadzenie pozytywnych zmian. Z nieograniczonymi wynikami wyszukiwania, dokładną analizą i odpowiednimi możliwościami kontroli reputacji marki można rozwinąć skrzydła. Dostosowujcie działania, bazując na obiektywnych informacjach docierających z Internetu . Doświadczenie z social listeningiem pozwoli optymalizować metody komunikacji z klientami, uzyskać wysoki zwrot z inwestycji i ugruntować swoją pozycję na rynku. Nawet negatywne opinie o marce można zmienić w dowód społeczny (social proof) korzystny dla firmy.
Jest więc wiele sposobów, by z powodzeniem stosować monitoring mediów społecznościowych, a jego kluczowymi zaletami są: :
- Dostęp do miliardów konwersacji prowadzonych on-line
- Dostęp do wyników monitoringu w czasie rzeczywistym
- Dogłębna analiza danych z social mediów
- Skuteczne zarządzanie internetową reputacją marki
- Zapobieganie kryzysom w social mediach
- Budowa relacji z klientami
- Odkrywanie nowych możliwości sprzedażowych
- Dostęp do autentycznych opinii
- Optymalizacja komunikacji z klientami
- Kontrola wizerunku marki on-line
- Poznawanie trendów umożliwiających pozytywne zmiany
Rozdział 3 Najważniejsze cele w social listeningu
Jak widzicie, jest wiele powodów, by korzystać z social listeningu. Jest to możliwe na szereg różnych sposobów. Decydując się na korzystanie z monitoringu social mediów, postawcie na spójną strategię – najlepiej w oparciu o to, jakie firma ma cele. Nietrudno pogubić się przy miliardach wzmianek występujących on-line. By prowadzić na podstawie danych zebranych z mediów społecznościowych skuteczne działania, pamiętajcie o dokładnym rozplanowaniu projektów. Możecie łączyć je ze sobą lub działać pojedynczo. Nic nie istnieje w próżni – jeśli weźmiecie udział w dyskusji on-line na temat związany z Waszym produktem i przedstawicie go jako wartościowy, trudno powiedzieć, czy jest to konkretnie budowa świadomości marki, autorytetu czy szukanie leadów. Ale przecież nie musicie koniecznie ich rozdzielać. Zwyczajnie zastanówcie się przez chwilę nad swoją obecną pozycją na rynku i ustalcie priorytety.
Segmentacja rynku
To dobra strategia dla nowych firm, linii produktów i wszelakich nowości. Aby sprzedać swój produkt, zwracajcie się do odbiorców w odpowiedni sposób, mówiąc ich językiem. Dobierzcie słownictwo i design do płci, lokalizacji i stylu życia potencjalnych klientów. Dostosujcie aktywność internetową do najczęstszych w branży godzin szczytu social mediów. Chcąc lepiej poznać swoich odbiorców dzięki social listeningowi, będziecie musieli zaopatrzyć się w dobre narzędzie i wykonać następujące kroki:
- Wybierzcie słowa kluczowe typowe dla swojej branży.
- Zawrzyjcie je w wyszukiwaniach.
- Przypatrzcie się statystykom – analizie płci, geolokalizacji, najczęstszym miejscom publikacji wzmianek, wykresom godzinowym.
Wskażą, kto, gdzie i kiedy porusza tematy związane z Waszą marką i branżą. Następnie wybierzcie najbardziej reprezentatywną grupę i stwórzcie spersonalizowaną strategię marketingową.
Wniosek: Analiza danych z social mediów pozwala określić docelowego odbiorcę.
Świadomość marki
Wasza marka musi być rozpoznawalna – nieważne, czy nie ma na rynku żadnej konkurencji, czy też branża pęka w szwach. Słyszeliście być może o lejku zakupowym (marketingowym), który jest oparty na modelu AIDA, stworzonym przez St. Elmo Lewisa w 1898 roku. Od tego czasu idea ulegała zmianom, między innymi dostosowaniu do obecności nowych technologii. Mimo to nadal jest podstawą planowania efektywnej strategii marketingowej. Zgodnie z modelem świadomość marki to pierwszy etap metaforycznej podróży potencjalnego nabywcy od zerowej wiedzy o Waszym istnieniu do zakochania się w Waszych produktach i kupowania ich nałogowo.
Media społecznościowe mogą służyć za przestrzeń do subtelnego, lecz regularnego przypominania o marce. Mogą to robić zarówno community managerowie, jak i ambasadorzy marki. Jednych i drugich łatwo znajdziecie dzięki social listeningowi. Obserwując wzmianki o marce w Internecie, dowiecie się, kto najczęściej się o niej wypowiada.
Wniosek: Śledzenie i uczestniczenie w dyskusjach on-line pozwala zaznaczyć marce swoją obecność i znaleźć ambasadorów.
Analiza konkurencji
W sieci powszechne jest przekonanie, że nie ma potrzeby martwić się konkurencją biznesową. Że koncentrując się na swoich celach, w dłuższej perspektywie i tak wygracie. Że stracicie czas, a niewykluczone, że i rozum, wkładając wysiłek w śledzenie konkurencji. Ale pomyślcie o tym, czego można się od niej nauczyć! Szczególnie, gdy jesteście nowym graczem w czerwonym oceanie. Pomyślcie o tym jak o nauce nie na swoich, lecz cudzych błędach i sukcesach. Sprawny marketer zawsze będzie wiedział, gdzie w porównaniu do konkurencji się znajduje, choćby po to, by upewnić się, że jego firma jest liderem. W oceanie pełnym rekinów znajdźcie swoją niszę i utrzymajcie ją, by przetrwać. Może i brzmi to brutalnie, ale czy biznes to tylko tęcza i jednorożce?
Na całe szczęście istnieją techniki analizy biznesowej (Business Intelligence), które pozwalają ograniczyć poświęcany na przyglądanie się konkurencji czas, a mimo to wciąż wiedzieć, co w trawie piszczy. Na pewno przydatne będą więc narzędzia do social listeningu. Zgromadzone on-line wzmianki o Waszej marce oraz konkurencji potrafią wiele na ten temat powiedzieć. Ważna jest zarówno ich liczba, jak i treść. Algorytmy text miningu (eksploracji tekstu) określają sentyment każdej wzmianki. Dzięki nim dowiecie się, które miejsca w sieci są najważniejsze dla branży. Dokładna analiza wzmianek pozwoli odnaleźć niszę, którą firma może zająć.
Wniosek: Dzięki analizie wzmianek w mediach społecznościowych jesteście na bieżąco z tym, co dzieje się w branży.
Zdobywanie leadów
Pamiętacie jeszcze domokrążców? Istnieje spora szansa, że gdyby akwizytorom z lat 70. powiedzieć, iż pewnego dnia ludzie będą siedzieć w eleganckich biurach i przy użyciu dużych kalkulatorów, połączonych z innymi dużymi kalkulatorami, zdobywać leady, toby Wam nie uwierzyli. Trudno byłoby też ich przekonać, że będą w stanie określić, do jakiego konkretnie domu – ze względu na zainteresowania mieszkańców – zajść, by z jak największym prawdopodobieństwem sprzedać produkt. Albo że nie będą musieli odwiedzić niezliczonej liczby osiedli, bo będą mogli mimochodem poruszyć temat swojego produktu w zwyczajnej rozmowie. Więcej: że potencjalni nabywcy będą pytać o radę przy zakupie przyjaciół i znajomych, więc handlowcy mogą to wykorzystać.
W dzisiejszym świecie nie da się prowadzić firmy bez obecności w sieci. Nie chodzi nawet o e-commerce. Nawet jeśli większość sprzedaży prowadzicie off-line, możecie szukać leadów, dołączając do dyskusji na temat Waszej branży. Śledźcie słowa kluczowe sugerujące chęć zakupu, filtrujcie wyniki (np. do danego źródła) i zaczynajcie kontaktować się z klientami. Pamiętajcie o tym, by dostosować styl komunikacji do odbiorcy; inaczej zabrzmicie sztucznie albo wręcz natrętnie.
Wniosek: Znalezienie potencjalnych nabywców w kilku różnych źródłach pomoże w naturalny sposób zacząć komunikację z klientami.
Zarządzanie kryzysowe
Możliwość kontaktu z każdym mieszkańcem planety znacząco poprawiła jakość życia większości z nas. Jednak jak z każdego narzędzia, tak i z sieci należy korzystać ostrożnie. Po dołączeniu do internetowej społeczności możecie spotkać się z ryzykiem negatywnego zachowania użytkowników: złośliwości, rozsiewania plotek, frustracji ze strony klientów… Warto wcześniej się na nie przygotować i ustalić strategię na wypadek ich wystąpienia.
Dzięki social listeningowi i alertom oznaczającym negatywne wzmianki zapobiegniecie kryzysowi, nim na dobre się rozwinie. Algorytmy analizy sentymentu bazują na wiedzy językoznawczej i przetwarzaniu języka naturalnego, dzięki czemu system automatycznie dzieli treści na neutralne, takie, które pochlebnie opisują Waszą markę, a także te szkodliwe. Mogą to być plotki publikowane w Internecie czy ogółem reakcje odbiorców na działania marki. Nigdy w pełni nie przewidzicie zasięgu prowadzonych kampanii, dlatego tak ważna jest sprawna reakcja. Zwłaszcza gdy podejmujecie ryzyko albo gdy cała branża boryka się z problemami. Czasami lepiej być odważnym niż nijakim, a social listening może okazać się idealnym narzędziem w niespokojnych okresach. Nie ukrywajmy – prędkość, z jaką informacje o skandalach roznoszą się po sieci, zbliża się do prędkości światła. Jednak będąc użytkownikami narzędzia pozwalającego na monitoring mediów społecznościowych za pomocą alertów, jako pierwsi dowiecie się o niecodziennych wzmiankach na temat marki. Zdążycie naprawić szkody i zabezpieczyć się na przyszłość. Będziecie w pełni kontrolować reputację marki.
Wniosek: Wpływ social mediów na reputację marki jest nie do przecenienia.
Relacje z klientami
Nie odkryjemy Ameryki, jeśli stwierdzimy, że obsługa klienta i angażowanie odbiorców za pośrednictwem social mediów to dziś konieczność. To główna oś kontaktów marka–klient. Wykwalifikowane zespoły PR i BOK to podstawa budowy internetowej reputacji marki. Ważne, by dobrały odpowiednie proporcje między otwartością, profesjonalizmem, wyczuciem i życzliwością. Kanały społecznościowe są sceną zarówno ściśle ukierunkowanych kampanii PPC (Pay-Per-Click) na rzecz wielkich graczy, jak i budżetową opcją dla wchodzących na rynek. Częstą praktyką jest założenie fanpage’a, prowadzenie go w organiczny sposób tak dobrze, jak tylko się da, i zainwestowanie w treści sponsorowane na późniejszym etapie. Bez względu na strategię musicie być obecni i dostępni w social mediach, które stały się wirtualnym miejscem spotkań klientów z produktem bądź usługodawcą oraz marek z odbiorcami. W znacznym stopniu można skrócić dystans.
Jak wspomnieliśmy, im bardziej „ludzka” jest marka, tym lepiej jest postrzegana przez klientów. Obserwowanie konwersacji on-line pomoże ustalić potrzeby i preferencje odbiorców. Pomoże to lepiej ich poznać. Co więcej, odnosząc się do uwag klientów odkrytych dzięki social listeningowi, sprawicie, że poczują się ważni i potrzebni. Pokażcie im swoją ludzką twarz, wchodźcie z nimi w interakcje i angażujcie ich w życie marki – to znakomity sposób na utrzymanie klientów.
Wniosek: Poznanie potrzeb odbiorców i reagowanie na nie pozwoli nawiązać relacje marka–klient.
Autorytet marki
Jak buduje się zaufanie? Dowodząc, że nigdy nie zawiedziemy. Że można na nas polegać – na naszej wiedzy i umiejętnościach. Chcecie, by klienci zaufali Waszej marce? Dajcie im powód. Bądźcie solidni, niezawodni i kompetentni.
Budowa autorytetu marki to strategia szczególnie ważna dla marek oferujących technologicznie zaawansowane produkty i usługi, ale rzecz jasna nie zaszkodzi nikomu. Klient chętniej sięgnie po to, co macie mu do zaoferowania, jeśli znacie się na rzeczy – czy to będzie budowa silników rakietowych, czy coś mniej skomplikowanego. Tylko skąd ma wiedzieć, że Wy wiecie? Tajemnica silnych marek tkwi między innymi w tym, że dzielą się swoim know-how – w takim stopniu, by wzbudzić ciekawość odbiorców, ale nie na tyle, by potrafili wykorzystać je w praktyce. To dlatego content marketing odnosi takie sukcesy. Chcemy ufać naszym mentorom i uczyć się od nich. Naturalnie potrzebne jest wyczucie. Tworząc treści jedynie ogólnie związane z całością branży, możecie liczyć na duży ruch i zwiększenie świadomości marki, a może także jej autorytetu. Jednak w ostatecznym rozrachunku celujecie w pozyskanie klienta, który w pełni świadomie kupi Wasz produkt czy usługę i zostanie z Wami na dłużej. A to dlatego, że Wam zaufa. Spróbujcie więc nieco innego podejścia. Gdy tylko zauważycie zbłąkaną owieczkę, dzielcie się doświadczeniem. Pamiętajcie jednak, by nie udawać wszechwiedzy. Nie chcecie wyjść na bufonów. Bierzcie udział w dyskusjach na tematy branżowe i budujcie wizerunek eksperta otwartego na rzeczową wymianę zdań.
Wniosek: Połączenie profesjonalizmu i charyzmy pozwoli podnieść współczynnik konwersji.
Ulepszanie produktu
Jeśli dochodzą Was słuchy, że Wasz produkt (czy usługa) mógłby zostać ulepszony, ale nie wiecie, jak się za to zabrać, zapytajcie. Stwórzcie ankietę i spytajcie o zdanie klientów, ich sąsiadów, Wasze rodziny. Pytajcie każdego, kto chce podzielić się swoją opinią, bo im więcej informacji zwrotnych dostaniecie, tym pewniejsze będą zdobyte dane. A teraz wyobraźcie sobie, że możecie mieć dostęp do nieskończonego i obiektywnego feedbacku. To naprawdę możliwe! Dzięki social listeningowi dowiecie się, co dokładnie Wasi klienci mówią o Waszych produktach.
Pamiętajcie tylko, że osoba podejmująca wysiłek napisania w Internecie posta o jakiejś marce na pewno żywi wobec niej konkretny stosunek. Czasami będzie negatywny. Pamiętajcie, że faktyczne statystyki mogą różnić się od tych określonych na podstawie ankiety. Ale tak to już jest ze szczerością.
Wniosek: Wczytując się we wzmianki o marce, dostrzeżecie faktyczny jej obraz. Wykorzystajcie to do zmian na lepsze.
Rozdział 4 Najlepsze praktyki social listeningu
Jeśli jesteście w tym temacie nowi, uczcie się od najlepszych. A przynajmniej od bardziej doświadczonych. Istnieje z pewnością więcej niż 10 praktycznych zastosowań social listeningu, ale wymieniliśmy te, które naszym zdaniem są wykorzystywane przez wszystkie marki odnoszące sukces. Wykorzystując wnioski ze zweryfikowanych przykładów, wypracujecie własne metody wykorzystania social listeningu. Poniższe wskazówki pomogą Wam dostrzec rzeczywiste zjawiska przedstawione w formie danych z mediów społecznościowych:
- Wyszukujcie wzmianki o marce, ustalcie, czy i jak często się o Was mówi, jakie są najczęstsze konotacje itp.
- Rozpoczynając swój pierwszy projekt, uwzględnijcie w zapytaniu wszystkie możliwości zapisania nazwy marki (z punktu widzenia marketingu w wyszukiwarkach warto dodać także wersje z literówkami).
- Warto zestawiać dane liczbowe z analizą sentymentu; dzięki temu zauważycie zalążek potencjalnego kryzysu (jeśli liczba wzmianek jest nadzwyczaj wysoka, a ich wydźwięk negatywny).
- Nie poprzestawajcie na obserwacji – działajcie! Monitoring social mediów to narzędzie służące do nawiązywania relacji z klientami i zarządzania reputacją marki. Dzięki niemu dotrzecie do celu szybciej, nie możecie jednak zaniechać innych działań. Odpowiadajcie na wypowiedzi dotyczące Waszej marki (szczególnie te negatywne).
- Na podstawie analizy społeczności internetowych wyciągajcie ogólne wnioski na przyszłość. Poświęcajcie czas zarówno na odpowiedź udzielaną pojedynczemu klientowi, jak i spoglądanie na grupę odbiorców w szerszej perspektywie. Dostosujcie produkty do cech, które ją wyróżniają. Personalizujcie kontakt.
- Porównujcie trendy i preferencje klientów. Przyjrzyjcie się, gdzie najczęściej wypowiadają się osoby zainteresowane tematyką branżową. Niekoniecznie będą to najpopularniejsze wśród ogółu internautów platformy. Weźcie to pod uwagę.
- Porównajcie swoją markę z konkurencją pod kątem analizy płci klientów, geolokalizacji, a także dzięki wykresom godzinnego zainteresowania czy informacjom o źródłach wypowiedzi. Pozwoli to zauważyć możliwe korzystne rozwiązania i nisze.
- Przedyskutujcie swoje pomysły i decyzje z odbiorcami. Weźcie pod uwagę zdanie klientów. Pokażecie im, że faktycznie Wam zależy.
- Zorientujcie się, jakie są godziny szczytu w branży. Jeśli podwoicie wkładany wysiłek, na pewno zawsze będziecie na bieżąco.
- Jeżeli planujecie współpracę z influencerem, ustalcie, jaki ma zasięg i jak bardzo jest wpływowy (jesteście w stanie ocenić to sami). Sprawdźcie poziom zaangażowania jego odbiorców. Nie bazujcie na wskaźnikach próżnych. Zaproponujcie współpracę charyzmatycznemu ekspertowi, który wpisze się w strategię Waszej marki.
- Wysłuchajcie pytań i wątpliwości potencjalnych klientów i odnieście się do nich. Pokażecie im, że jesteście godni zaufania. Zdobytą wiedzę wykorzystajcie w strategii tworzenia treści, a zyskacie na polu marketingu przychodzącego.
- Jeśli uznacie, że będzie to miało pozytywny efekt, wykorzystajcie dowody społeczne. Sprawdźcie, ile osób było zadowolonych z Waszego produktu lub usługi i zwróćcie uwagę klientów na tę informację.
- Skorzystajcie z możliwości komunikacji z potencjalnymi klientami odnalezionymi w mediach społecznościowych. Każdy może w przyszłości zostać stałym klientem. Na tyle, na ile to możliwe, zwracajcie się bezpośrednio do nich.
Rozdział 5 W jaki sposób marki wykorzystują social listening?
Rośnie liczba marek, dla których social listening jest częścią przyjętej strategii biznesowej. Długo można by pisać o powodach, dla których to robią, i możliwych korzyściach. Jednak nic nie działa tak jak przykłady z życia. Statystyki wskazują, że
zaledwie po roku korzystania z platformy do monitoringu Internetu i zarządzania wizerunkiem aktywność marki on-line wzrosła o 25%, a czas reakcji na wypowiedzi użytkowników zmniejszył się o 50 minut.
Najbardziej spektakularne efekty social listeningu zauważą natomiast wszyscy użytkownicy social mediów. Wyjątkowo zadowolony bądź sfrustrowany Waszym produktem lub usługą klient z dużym prawdopodobieństwem podzieli się swoim doświadczeniem z całym światem za pośrednictwem mediów społecznościowych. Jak już nadmieniliśmy, znaczna część nie zwróci się do Was bezpośrednio, a więc nie otrzymacie powiadomienia. W takim wypadku narzędzie do monitoringu sieci jest jedyną możliwością, by dowiedzieć się o takiej opinii. Chyba że poinformuje Was o tym pokrewna marka, jak na poniższym przykładzie:

Jeśli podejmiecie wysiłek, by pomóc klientowi, na pewno to doceni.

Uważajcie na konkurencję. Ona też spróbuje wykorzystać social listening (wyszukując wzmianek o Was) i skorzysta z okazji, by przejąć niezadowolonych klientów.

Bez względu na to, czy wina faktycznie leży po Waszej stronie, zawsze dobrze jest przeprosić za zaistniałą sytuację. W ten sposób pokażecie, że nie boicie się bezpośredniego kontaktu i jesteście gotowi wprowadzić pozytywne zmiany – zatem macie dobre intencje. Poza tym każda informacja zwrotna przyda się do ulepszania świadczonych usług.

Rozdział 6 Jak zacząć wykorzystywać social listening?
Gdy zdecydujecie się sprawdzić zaawansowaną, ale też, według opinii użytkowników, jedną z najbardziej intuicyjnych i przyjaznych im platform social listeningu, jak SentiOne, wykorzystajcie jej możliwości do maksimum. Jest wiele opcji, które możecie przetestować za darmo.
Tak czy inaczej, na początek najważniejsze jest stworzenie projektu, który będzie podstawą Waszego monitoringu mediów społecznościowych. Po otwarciu modułu „Projects” („Projekty”) kliknij „+Create” („+Stwórz”) by stworzyć nowy projekt, i wybierz jedną z następujących opcji:

Scenariusz „Brand” („Marka”)
Za pomocą tej opcji będziecie monitorować nazwę marki. Na początek sugerujemy sprawdzać tylko własną markę, ale po jakimś czasie warto dodać analizę konkurencji.
W polu „Include” („Zawrzyj”) wpiszcie nazwę marki. Wyświetli się przegląd wzmianek publikowanych on-line, które jej dotyczą.

By zobaczyć wszystkie, musicie zapisać projekt i przejść do modułu „Mentions” („Wzmianki”). Jeszcze do tego wrócimy. Przy tworzeniu projektu otrzymacie podgląd wzmianek i ich łączną liczbę. Jeśli jest coś, co nie powinno być ujęte w analizie, usuńcie konkretne frazy za pomocą pola „Wyklucz” lub wybierając odpowiednią opcję z rozwijanego menu w prawym górnym rogu każdej wzmianki. W tym drugim przypadku możecie wykluczyć konkretnego autora wypowiedzi, domenę lub konkretny adres wpisu. Jeśli wprowadzicie jakieś zmiany do warunków wyszukiwania, różnica w stosunku do poprzednich wzmianek wyświetli się obok liczby obecnych.

Proces ten jest łatwy, a prawdziwa zabawa zaczyna się po zapisaniu projektu, więc nie zapomnijcie o tym! Możecie zdecydować, czy chcecie stworzyć dla nowego projektu Dashboard (Kokpit) – co zdecydowanie polecamy – i ustawić codzienne podsumowanie wzmianek.

Scenariusz „Social Profiles” („Profile społecznościowe”)
Ten rodzaj projektu umożliwia wyszukiwanie słów kluczowych na konkretnych profilach społecznościowych (fanpage na Facebooku, konto na Twitterze czy Instagramie albo kanał na YouTubie) w różnych kombinacjach. Dodawanie i usuwanie części zapytania wygląda podobnie do poprzedniego przykładu. Jeśli zezwolicie na dostęp do Waszych kont społecznościowych, wyniki będą zawierać również wiadomości prywatne. Możliwe też będzie śledzenie recenzji i niepublikowanych (tzw. „ciemnych”) postów.

Scenariusz „Other” („Inne”)
To przestrzeń do tworzenia projektów, które nie są ściśle związane z monitorowaniem marki. Z technicznego punktu widzenia nie różni się to od scenariusza pierwszego, ale dzięki oddzielnym opcjom można uzupełnić braki w strategii social listeningu. Mamy nadzieję, że wykorzystanie trzech scenariuszy ułatwi i uporządkuje proces wyszukiwania.
Pamiętajcie, że wyniki wyszukiwania będą inne, jeśli daną frazę umieścicie w cudzysłowach. Wtedy system wyszuka ją w całości (nie każde ze słów z osobna).

Filtrowanie wzmianek i analiza danych
Po zapisaniu nowo utworzonego projektu social listeningowego zostaniecie automatycznie przekierowani do modułu „Mentions” („Wzmianki”), gdzie czeka na Was wiele opcji. Możecie filtrować wzmianki pod względem daty, źródła, sentymentu lub płci autora. Następnie uważnie je przejrzyjcie. Jeśli któraś przykuje Waszą uwagę, możecie od razu przejść na stronę, gdzie została opublikowana, i dołączyć do dyskusji.

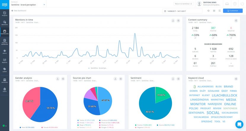
Kolejnym krokiem jest analiza zebranych z social mediów danych. Punktem wyjścia będzie przejście do modułu „Dashboard” („Kokpit”). Znajdziecie tam wizualizację danych.

Zdecydowanie polecamy wykorzystać opcję „Customize” („Dostosuj”) w prawym górnym rogu. Dzięki temu przyciskowi dodacie potrzebne widgety i rozmieścicie je w wygodnych miejscach. W ramach każdego widgetu można odpowiednio dobrać wyświetlane dane i pobrać analizę jako dane surowe lub obraz.

Jedną z najważniejszych części social listeningu w zakresie zarządzania kryzysowego są alerty. SentiOne umożliwia dostosowanie alertów w zależności od tego, co chcecie osiągnąć. Dostępne są alerty e-mailowe i wbudowane w aplikację. Podgląd wzmianek uwzględnia podział na rodzaj i sentyment. Dzięki alertom zawsze będziecie na bieżąco.

Wykonując powyższe kroki, możecie być pewni, że płynnie rozpoczniecie przygodę z social listeningiem. Z pewnością ucieszy Was informacja, że gdy opanujecie podstawy i będziecie gotowi wejść na wyższy poziom wtajemniczenia, w SentiOne będzie na Was czekać wiele superzaawansowanych opcji planowania projektów.
Dzięki SentiOne, czyli jednemu z najbardziej zaawansowanych narzędzi do social listeningu i zarządzania reputacją marki, opartemu o autorskie algorytmy i przełomową technologię, zdołacie sprawdzić bodaj wszystko. Słowa kluczowe napisane dużymi literami, w konkretnym języku, na konkretnych stronach i w konkretnym czasie – co tylko chcecie! Moduły „Reports” („Raporty”), „Tags” („Tagi”) i „Users” („Użytkownicy”) to kolejne miejsca, w których będziecie mogli poczarować. Jednak każda podróż zaczyna się pierwszym krokiem.
Jeśli potrzebne Wam będzie dodatkowa pomoc techniczna, wszystkie podstawowe informacje znajdziecie w dziale Pomoc Jeśli macie konkretne pytania o wykorzystanie SentiOne w Waszych projektach – napiszcie do nas! Chętnie pomożemy Wam odkryć, jak przekuć wiedzę z social listening w sukces Waszego biznesu.